日曜は結構久しぶりに中津へ。秘密のコペカチータ2月関西デイ3ということで、はっしーのサポートを得つつアナログタロウスタイルで。Jumpin' Dogsは松ノ葉楽団松葉氏といちやなぎバンドなどでも見る加藤氏、オオサカズの動丸氏のバンドで、松ノ葉楽団の曲など聴けてよかった。インディゴは料理もよく、いいお店でした。



published at

金曜夜は、昨年の歌う魚での共演からの仲良くなりツーマンということで、大きな輪に。
坂口喜咲さんはニューアルバム出たところで、月曜からはワンマンツアーでその直前という流れ。両者たっぷりと見れて満足のツーマンでした。秘密のコペカチータソロ弾き語りならではのアレンジなども良いですね。
ツードリンク飲んだまトイレ寄らずに帰ったため、京阪の1時間を耐える修行もできた。
published at
published at

LEDだし照明わざわざ消さなくていいだろというところから原点に立ち返り、モーションセンサーでの自動点灯と自動消灯をやっていっている。ミリ波のモーションセンサーの力で、階段なんかは部屋から階段に近づくエリアに入ったら点灯みたいなルールにしたり。あとはキッチンの照明と風呂の照明だけリモート制御できていなくて、風呂の照明はもうリモート制御できるのなさそうな直管蛍光灯の規格なので諦めるとして、キッチンの照明は自分でわざわざLEDにしてるので、使えるのに変えるのもったいないというのでずるずる。今探してみるとTuya対応のシーリングライトでそんな広い部屋用じゃなければ2000円くらいでもあるので交換してみるか。
published at
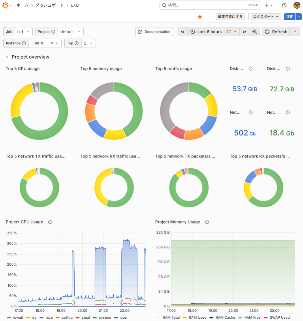
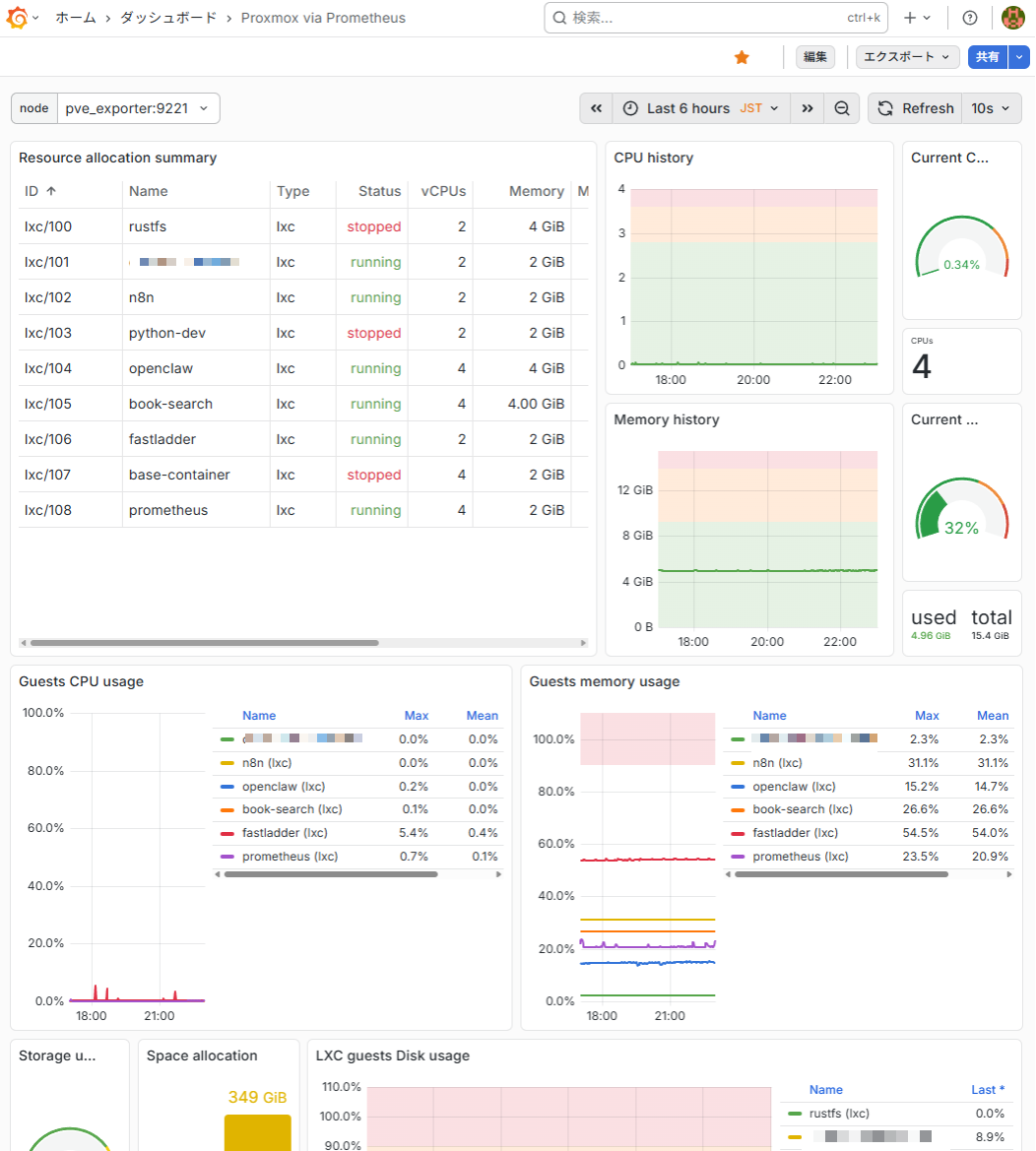
LXDコンテナとか、Proxmoxコンテナがだいぶ増えてきて、雑に増やしてるので、集中管理したいなという気持ちになったので、PrometheusとGrafanaを雰囲気でChatGPTに聞きながらセットアップしてみた。Docker Composeの理解もうちょっとやる気出したい。正直、まだ雑にテンプレートから突っ込んだだけなので、まとめて見れる以上に何も無い。LXDとProxmoxのページは別なままだし。
あとこれもCloudflare Tunnelでサクッと外でもつなぎつつ、認証もCloudflareのAccessポリシーに任せて自分だけ見れるようにできてとりあえず便利。あとはログが溜まってストレージ困らないかとかが気になるところではある。


published at
金曜からぐったり気味で、終末はずっと家にいた。なんとか日曜夕方くらいには回復。春っぽくなってきた気がする。
published at
published at
スシローがフェアで出してる豊洲 天然本鮪ねぎとろ包みがうまいので来店ごとに5皿食べてます。最近海苔が高いのにも気付いたし助かる。

published at
WiteFreelyでタイトルを中国語判定されてだるいのと yyyyMMdd にしたかったのでCodexにいじってもらった。どうか。
published at
published at